Na zákaznické péči je potřeba vše důkladně měřit a vyhodnocovat, abychom věděli, jak můžeme náš zákaznický servis ještě více zlepšit.
Odesílání událostí (eventů) do vašich vlastních statistik v Google Analytics, vám pomůže spočítat například všechny návštěvníky vašeho webu, kteří využili live chat.
Velmi dobře také můžete zjistit, jaký měli tito návštěvníci konverzní poměr a spoustu dalších užitečných informací.
Jak nastavit posílání událostí z live chatu do vlastních statistik?
Přihlaste se do vašeho SupportBoxu a v levém spodním rohu klikněte na ikonu ozubeného kolečka pro Nastavení.
Nyní vyberte název live chatu, kde si přejete nastavení provést.
V horním menu se proklikněte do záložky Chování.
A zde už uvidíte možnost Posílat události z chatu do vlastních statistik.
Jako výchozí je vždy vybrána možnost Neposílat.
Pokud si ale nabídku otevřete, můžete vybírat z těchto možností:
Google Analytics (ga)
Google Tag Manager (dataLayer)
Google Analytics 4 (gtag)
Jakmile si jednu z možností zvolíte, zobrazí se vám kód a následně změny Uložte. Vygenoravý kód si zkopírujte a vložte jej do vašeho webu, popřípadě do GTM na webu.
Jak nastavit Google Tag Manager?
Otevřete si váš Google Tag Manager a přihlaste se.
V levém menu klikněte na Proměnné.
Dále scrollujte do sekce Proměnné definované uživatelem a zde si vytvořte novou proměnnou pomocí tlačítka Nová.
Pojmenujte ji například SupportBoxAction.
Jakmile budete mít proměnnou vytvořenou, bude potřeba vytvořit pravidlo.
Klikněte tedy v levém menu na Pravidla a vytvořte si pravidlo kliknutím na tlačítko Nové.
Nazvat si jej můžet například třeba jako SupportBoxChat.
Jako poslední krok je potřeba vytvořit značku.
Klikněte v levém menu na Značky a vytvořte si značku kliknutím na tlačítko Nové. Typ značky vyberte Google Analytics: událost GA4.
Značku můžete pojmenovat opět třeba jako SupportBoxChat.
A máte hotovo! Takto jednoduše propojíte váš live chat přes Google Tag Managers s vaším Google Analytics.
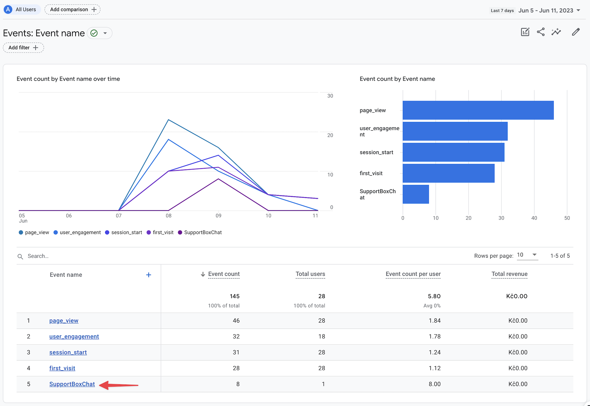
Jak si zobrazit zákazníky, kteří komunikovali na chatu v Google Analytics 4?
Otevřete si vaše Google Analytics 4 a v levém menu klikněte na Engagement a dále na možnost Events.
Jakmile budete mít již nějaké hodnoty zaznamenané, uvidíte zde graf, včetně tabulky, kde ve sloupci Event name uvidíte SupportBoxChat evenet neboli událost, se kterou můžete dále pracovat dle vaší potřeby.
Jak si zobrazit zákazníky, kteří komunikovali na chatu ve starých Google Analytics?
Po propojení uvidíte ve vašem Google Analytics podrobné statistiky.
A ve vašich dalších Eventech poté uvidíte vámi nastavené proměnné, pravidla a značky.
V Google Analytics si data můžete také nejrůzněji filtrovat pomocí vámi vytvořených pravidel.
Například pravidlo pro filtr návštěvníků, kteří použili váš live chat, bude vypadat takto:
Narazili jsme na nejasnosti? Napište nám na info@supportbox.cz a my vám moc rádi se vším pomůžeme.
